โ Return to Backstage: murdered sleep
Devlog
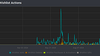
- October 09, 2024 by Tabula Rasa Games#despair, #horror, #rpgmaker, #marketing, #twitch, #wishlists, #steam, #failure, #struggleCaveat I, I'm going to make an effort not to let this post--which probably not nearly enough people will read in any case--be overly negative and/or wallow in the absolute despair I'm very much feelin... Continue reading

- June 20, 2024 by Tabula Rasa Games1#horror, #survival horror, #indie horror, #rpg maker, #rpgmaker, #silent hill, #psychological horror, #psychohorror, #lovecraftian, #lovecraftian horrorThe game is out on Steam! None of y'all have bought it here, so I expect y'all to pretty please with sugar and gore on top GO BUY IT THERE! The game will be $9.99 during the Early Access period, up un... Continue reading

- June 08, 2024 by Tabula Rasa Games2#horror, #survival horror, #psychological horror, #action, #adventure, #action-adventure, #immersive, #atmospheric, #rpgmakerTHE BACKSTAGE: murdered sleep BETA I S FINALLY LIVE! This is the Beta version of the game available during the Early Access period for just $9.99! It is planned to release on Steam by June 20th . The... Continue reading

- September 24, 2023 by Tabula Rasa Games##rpgmaker, ##horror, ##playtest, ##playtesters, ##QASo there are actually a few people on here that follow me. 79 followers on here. Really, really not a lot, I've gotta grow that number, but if even 10% are paying attention (is that overly optimistic?... Continue reading











